Polygon zkEVM
Key Takeaways
- Polygon zkEVM is a scaling solution that aims to improve Ethereum network's scalability without compromising security or decentralization.
- By using zero-knowledge proofs, Polygon zkEVM reduces transaction costs, making it more affordable and improving the overall user experience.
- Sequencers collect transaction fee revenue from users in L2, while aggregators generate zero-knowledge proofs and receive batch rewards in MATIC. There are costs associated with L1 Sequencer Transaction Fees, Batch Fees, L1 Aggregator Transaction Fees, and operating costs.
1. Overview

Polygon zkEVM is a scaling solution that aims to improve Ethereum network's scalability without compromising its security or decentralization. The solution is designed to process transactions off-chain and collect them into a single on-chain transaction, thereby reducing computation on the base layer and improving scalability.
Polygon zkEVM is compatible with the existing Ethereum ecosystem, allowing developers to migrate their applications to it without significant changes. Polygon zkEVM inherits the security of the Ethereum L1 network and uses zero-knowledge proofs (ZK proofs) to ensure transaction validity and safeguard user funds. This provides an additional layer of security for transactions processed on Polygon zkEVM.
By using ZK proofs, Polygon zkEVM reduces transaction costs, which makes it more affordable and improves the overall user experience. It is worth noting that Polygon zkEVM Rollup is distinct from other solutions offered by Polygon and provides a different user experience while allowing users to choose the solution that suits them best.
Learn More about the architecture at “Architecture of Polygon zkEVM”
2. Economics

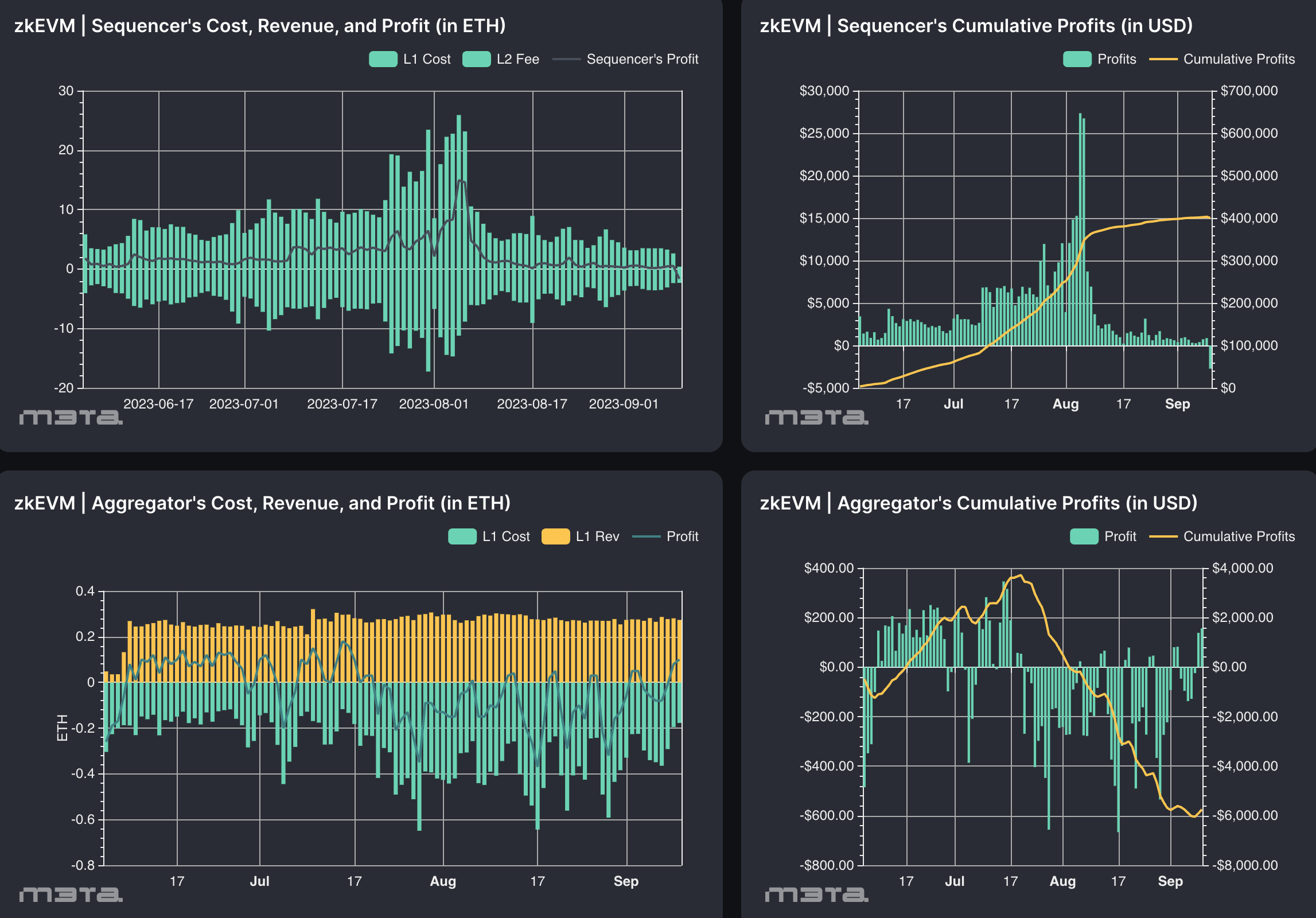
Polygon zkEVM is a layer 2 scaling solution for Ethereum that enables fast and secure off-chain transactions. It has three main components: Trusted Sequencer, Trusted Aggregator, and Consensus Contract (PolygonZkEVM.sol).
The Sequencer runs a zkEVM node in Sequencer mode and is responsible for ordering the transactions, generating batches, and submitting them to the Consensus Contract's storage slots in the form of sequences.
The Aggregator's task is to provide validity proofs for the L2 transactions proposed by Sequencers. It takes the L2 batches committed by the Sequencer, sends them to the Prover, and generates ZK proofs attesting to the batch's integrity.
2.1 Revenue & Cost (On-Chain)

Source: Modular Economics | M3TA
In the Polygon zkEVM L2 context, both the sequencer and aggregator have specific revenue streams and cost.
2.1.1 Sequencer
Revenue
- L2 transaction gas fees revenue in ETH:Sequencers collect transaction fee revenue from users in L2. This revenue is collected in ETH.
Cost
- L1 Sequencer Transaction Fees Cost in ETH: Sequencers batch transactions in L2 and commit them to the Polygon zkEVM Contract deployed in Ethereum. This incurs gas fees for storage.
- Batch Fees Cost in MATIC: Sequencers send MATIC to the contract to share the overall revenue with the aggregators.
2.1.2 Aggregator
Revenue
- batch rewards in MATIC: Since the aggregator generates a proof based on the batch stored by the sequencer, the reward is given to the aggregator for the generation of zk proof. The MATIC tokens go to the aggregators, and it is profitable if the transaction fees are greater than the L1 call fee plus the MATIC fee.
Cost
- L1 Aggregator Transaction Fees in ETH: The aggregator generates a zero-knowledge proof and stores it in a contract to be verified on-chain, resulting in a cost.
2.2 Revenue & Cost (Off-Chain)
2.2.1 Revenue
2.2.2 Cost
- Sequencer operating cost
- Aggregator operating cost and network management cost
- dev cost
3. Analysis
3.1 Cumulative Profits of Sequencer and Aggregator

Source: Modular Economics | M3TA
3.2 Transaction Fee Breakdown

Source: Modular Economics | M3TA
